PaperCut Health Monitoring Dashboard
It has been a while since we have talked about the Health Monitoring API available in PaperCut but we feel it is such an underused feature it is worth talking about again.
In the past we have had a quick look at 4 monitoring tools and provided a quick guide to setting up Zabbix, Today we are going to look at something a bit different… Grafana
Grafana is an excellent tool for visualising and monitoring metrics from different sources like Zabbix, Prometheus, PRTG and Splunk. For the dashboard we have put together we have used Prometheus just to check it out.
Prometheus is a great tool for storing your metrics in a time series which is handy when using something like PaperCuts Health Monitoring API which gives you the metrics based on when the page loaded and nothing historical.
Grafana and Prometheus can both be installed on Windows or Linux as a binary or setup using Docker and it only takes about 30 minutes to get both parts working and talking to each other. One thing we did have to do was create a quick add-on for Prometheus so we could convert the JSON data PaperCut gives us to the metrics format Prometheus prefers, Look out for this in a few weeks once we have finished testing and made some options configurable.
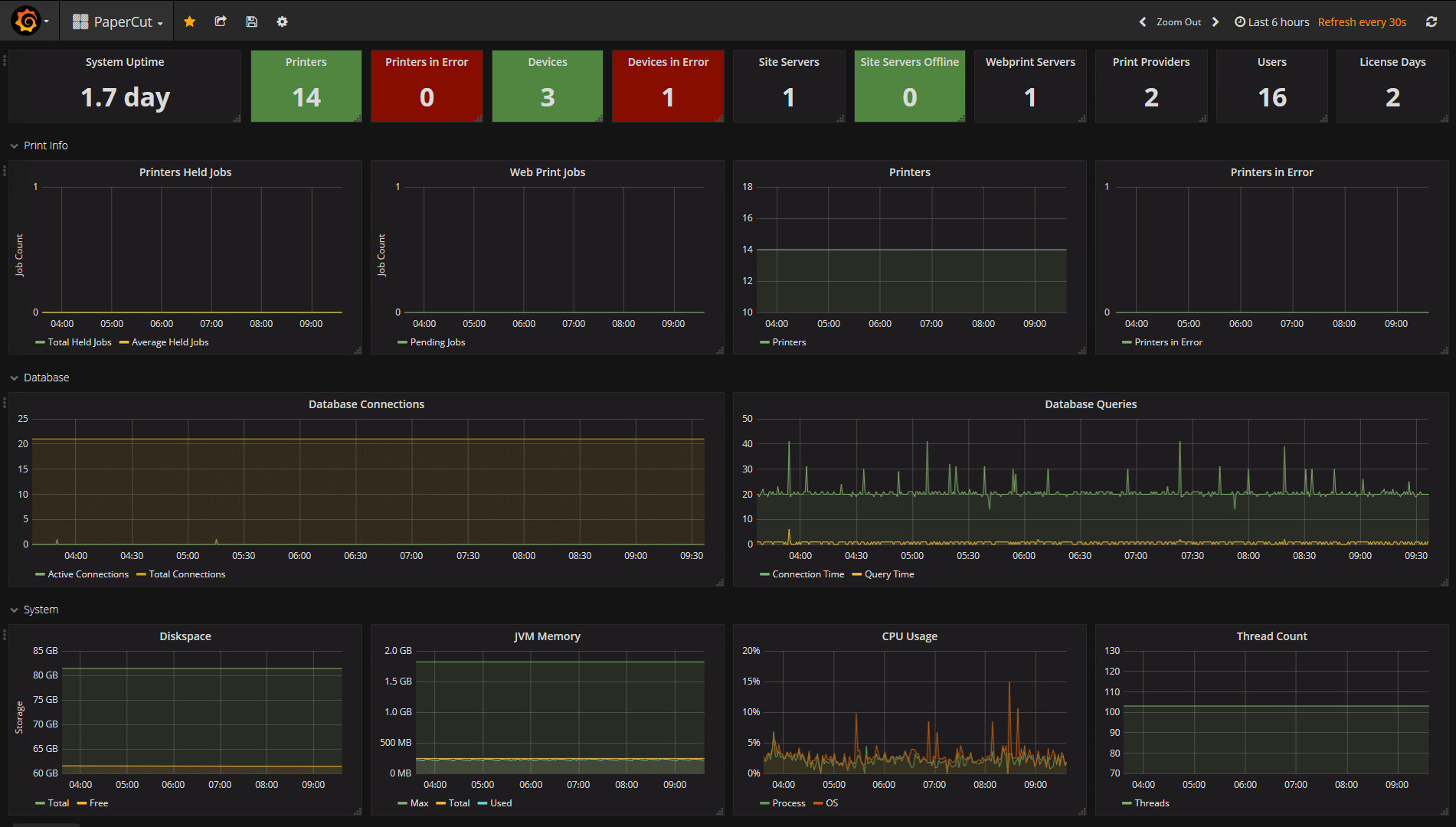
The image below shows a quick dashboard we have made so we can keep an eye on everything, We like to think it is little things like this that could make life easier for the sysadmins and possibly help identify issues before they even start to cause a problem. As a reseller this makes a great value-add and will allow you to stand out.
If you do decide to give this a go or use your existing tools and need some help get in touch with our professional services team and someone will get back to you to talk about your requirements.




